
https://store.ui.com/products/u6-lr-us
Unifi U6LR (https://store.ui.com/products/u6-lr-us) 모델이다. 해당 장비에 대한 이야기를 오늘 해보려고 한다.
이 장비를 선택 한 이유
- WIFI6를 지원 하는 클라이언트 장비는 많은데 오래 쓴 AP는 지원하지 않는다.
- 어느날 해당 장비가 매우 싼 가격에 올라온다. 못참지 하고 구매함
- 이쁘다
- 화장실에서 와이파이가 잘 터졌으면 좋겠다 라는 마나님의 요구사항
- 네트워크 구성도를 이쁘게 잘 생성 해준다.

애들도 애플의 생태계 처럼 자신의 생태계에서는 매우 호환이 잘되지만, 조금이나마 틀어지면 바로 재껴버리는게 문제다 문제야.
외관

생각보다 사이즈가 커서 오자마자 당황했는데 갤럭시S22 플러스 보다 크고, 꽤 묵직하다.
기존의 AP를 마이그레이션 하자.

클라이언트들은 어짜피 SSID를 기준으로 접속하니, 기존 장비와 동일 하게 SSID 와 Password를 설정 해주었다.
그러나.. 여기서 쉽게 끝나지 않는데..
계속된 재부팅

계속 재부팅이 되어서, 혹여나 또 불운의 신 내가 뽑기에 당첨된것인가 하고 보았으나
POE + 라는 스펙이어서 땡기는 전기가 부족하여 계속 재부팅 되고 있던 것 이었다.

POE+로 설정해주니 문제 없이 설치가 완료 되었다.
업데이트 대기

이제 업데이트가 걸려서, 시간이 조금 걸린다. 큰 덩치만큼 업데이트 시간은 약 15분 정도 소요 되었다.
셋팅 완료 이쁜 구성도!

이거 하려고 샀다고 해더 과언이 아니다. 구성도도 이쁘게 잘 그려지고 있다.
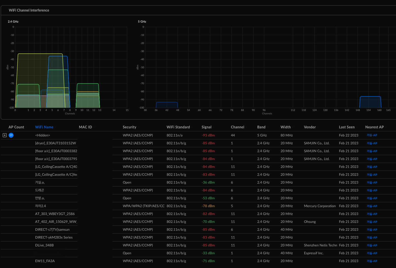
주변의 간섭 현황

주변에 생각보다 간섭이 많다는 점과 더 재미있는건, 서울시 공공 와이파이가 한번씩 2.4GHz에서 튄다는 점이다 ㅡㅡ;;
어디서 쏘는건지.. 직선거리에 버스정류장이 있는게 영향인듯하다.
뭔가 설정을 할때마다 AP들이 끊기네..

이건 아직 해결 하지 못한 문제가 한가지 있다.
기존의 장비와 다르게 SSID를 추가 하거나, 장비의 간단한 이름만 바꾸어도 모든 클라이언트가 다 끊어졌다가 다시 연결 된다.
이건 버그인지 원래 이런 것인지 설정이 잘못된것인지 모르겠지만 조만간 업데이트 하겠다.
대망의 안방 화장실의 와이파이 속도는?!

주요 과업이라고도 할 수 있는 안방 화장실에는 모든 문을 다 열어둬야 기존에 10mbps가 나왔지만,
지금은 문을 모두 닫아도 374mbps가 넘는 아름다운 속도가 나오고 있다.
마치며

- 홈 IOT의 생명은 네트워크 이다. 네트워크에 투자를 많이 해두면 5년은 편하게 쓴다.
- 참으로 고질병이다. WIFI6 클라이언트들이 많아져서 AP 업그레이드를 하다니..
- 언제봐도 유니파이랑 애플은 너무 생태계 조성을 잘 해두었다.
- 우리집 어디서든 쾌적한 재택 업무를 할 수 있다.
- 몇년 간 변태 같은 주인의 설정을 받아준 AP11아 고생 했다. 새 주인에게 가서도 화이팅 하렴
'IOT & 홈랩' 카테고리의 다른 글
| NanoKVM 이용기 (5) | 2024.10.03 |
|---|---|
| [홈네트워크] 우리집엔 광고가 안나옵니다. DNS 광고 차단기 (1) | 2023.02.19 |
| [홈네트워크] 저희 집 홈 네트워크를 소개 합니다. (0) | 2023.02.19 |
| IOT 시리즈 (3) - 공사 없이, 기존 초인종을 홈킷에 이식 해보자 (0) | 2022.02.24 |
| IOT 시리즈 (2) - 기존 장비에서 패킷 캡처를 해보자 (0) | 2022.02.05 |
댓글